1. 梁與柱的連接
1.1 梁與柱剛性連接的構造,形式有三種。
(1)梁翼緣、腹板與柱均為全熔透焊接,即全焊接節點;
(2)梁翼緣與柱全熔透焊接,梁腹板與柱螺栓連接,即栓焊混合節點;
(3)梁翼緣、腹板與柱均為螺栓連接,即全栓接節點;

上圖為三種梁柱剛性連接節點
1.2 梁與柱剛性連接的構造
(1)工字形梁與工字形柱或箱形柱剛性連接的細部構造:

上圖為梁與柱剛性連接細部構造
(2)工字形柱和箱形柱通過帶懸臂梁段與框架梁連接時,構造措施有兩種:a、懸臂梁與梁栓焊混合節點;b、懸臂梁與梁全栓接節點。

上圖為柱帶懸臂梁段與梁連接
梁與柱剛性連接時,按抗震設防的結構,柱在梁翼緣上下各500mm的節點范圍內,柱翼緣與柱腹板間或箱形柱壁板間的組合焊縫,應采用全熔透坡口焊縫。
1.3 改進梁與柱剛性連接抗震性能的構造措施
對于有抗震性能要求的梁柱剛性連接,在遭遇罕見強烈地震時,應在構造上保證鋼梁破壞先于節點破壞,保證梁柱節點的安全,即“強柱弱梁、強節點弱構件”的設計原則。
(1)骨形連接
骨形連接是通過削弱鋼梁來保護梁柱節點。這種骨形連接在日本比較流行。

上圖為骨形連接
(2)楔形蓋板連接
在不降低梁的強度和剛度的前提下,通過梁端翼緣加焊楔形蓋板,增強梁柱節點



上圖為幾種常見的梁端翼緣加焊楔形蓋板做法
(3)外連式加勁板連接
對于箱型或圓形截面柱與梁剛性連接,除了采用骨形連接、楔形蓋板之外,還可采用外連式加勁板連接,節點強度明顯大于鋼梁強度。

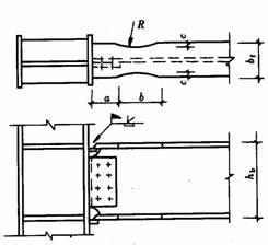
1.4 工字形截面柱在弱軸與主梁剛性連接
當工字形截面柱在弱軸方向與主梁剛性連接時,應在主梁翼緣對應位置設置柱水平加勁肋,在梁高范圍內設置柱的豎向連接板,其厚度應分別與梁翼緣和腹板厚度相同。柱水平加勁肋與柱翼緣和腹板均為全熔透坡口焊縫,豎向連接板與柱腹板連接為角焊縫。主梁與柱的現場連接如圖所示。


上圖為工字形柱弱軸與主梁剛性連接
1.5 梁柱節點域的加強工字形
由上下水平加勁肋和柱翼緣所包圍的柱腹板簡稱為節點域。在周邊彎矩和剪力的作用下,當節點域的厚度不滿足規范公式的計算要求時,應將節點域的柱腹板局部加厚或加焊貼板。

上圖為節點域周邊的內力

上圖為節點域的加厚
1.6 梁與柱的鉸接連接
梁與柱的鉸接連接分為:僅梁腹板連接、僅梁翼緣連接:




1.7 不等高梁柱連接
當柱兩側的梁不等高時,應按兩側梁的高差分別考慮。當梁高差大于150mm時,應在兩側梁翼緣高度的分別設置加勁板;當梁高差小于150mm時,應將梁高較小的梁端做成變截面,變截面坡度小于1:3,或者設置傾斜的加勁板。

上圖為不等高梁柱連接節點
2. 各種截面柱的拼接連接
2.1 工字形截面柱的拼接接頭
柱的拼接節點一般都是剛接節點,柱拼接接頭應位于框架節點塑性區以外,一般宜在框架梁上方1.3m左右。考慮運輸方便及吊裝條件等因素,柱的安裝單元一般采用兩層或三層一根,長度12m以下。根據設計和施工的具體條件,柱的拼接可采取焊接或高強度螺栓連接。
非抗震設計時的焊縫連接,可采用部分熔透焊縫,坡口焊縫的有效深度不宜小于板厚度的1/2。有抗震設防要求的焊縫連接,應采用全熔透坡口焊縫。
翼緣一般為全熔透坡口焊接,腹板可為高強度螺栓連接,當柱腹板采用焊接時,上柱腹板開K形坡口,要求焊透。箱形截面柱的拼接接頭應全部采用焊接,為便于全截面熔透。

栓焊 全焊

2.2 箱形柱的焊接接頭
高層鋼結構中的箱形柱與下部型鋼混凝土中的十字形柱相連時,應考慮截面形式變化處力的傳遞平順。箱形柱的一部分力應通過栓釘傳遞給混凝土,另一部分力傳遞給下面的十字形柱,如下圖所示。兩種截面的連接處,十字形柱的腹板應伸入箱形柱內,形成兩種截面的過渡段。伸入長度應不小于柱寬加200mm,即L≥B+200mm,過渡段截面呈田字形。過渡段在主梁下并靠緊主梁。
兩種截面的接頭處上下均應設置焊接栓釘,栓釘的間距和列距在過渡段內宜采用150mm,不大于200mm,沿十字形柱全高不大于300mm。
型鋼混凝土中十字形柱的拼接接頭,因十字形截面中的腹板采用高強度螺栓連接施工比較困難,翼緣和腹板均宜采用焊接。


2.3 變截面柱的拼接
柱需要變截面時,一般采用柱截面高度不變,僅改變翼緣厚度的方法。若需要改變柱截面高度時,柱的變截面段應由工廠完成,并盡量避開梁柱連接節點。對邊柱可采用有偏心的做法,不影響掛外墻板,但應考慮上下柱偏心產生的附加彎矩,對中柱可采用無偏心的做法。柱的變截面處均應設置水平加勁肋或橫隔板。

上圖是變截面工字形柱的拼接
對于小截面的軋制方管或圓管,還可采用貫通式水平加勁隔板拼接,如下圖所示。

3. 各種截面梁的拼接連接
主梁的工地拼接主要用于梁與柱全焊接節點的柱外懸臂梁段與中間梁段的連接,其次為框筒結構密排柱間梁的連接,其拼接形式有:栓焊連接、全栓接、全焊接。

4. 次梁與主梁的連接
次梁與主梁的連接通常設計為鉸接,主梁作為次梁的支座,次梁可視作簡支梁。其拼接形式如下圖所示,次梁腹板與主梁的豎向加勁板用高強度螺栓連接(圖a、b),當次梁內力和截面較小時,也可直接與主梁腹板連接(圖c)。

當次梁跨數較多,跨度、荷載較大時,次梁與主梁的連接宜設計為剛接,此時次梁可視作連續梁,這樣可以減少次梁的撓度,節約鋼材。次梁與主梁的剛接形式如下圖所示。

5. 主梁的側向隅撐
按抗震設計的框架梁,在梁可能出現塑性鉸處(通常距柱軸線1/8~1/10梁跨處),梁上下翼緣均應設置側向偶撐。側向隅撐可按軸心受壓構件計算,并應滿足長細比要求。

6. 梁腹板開孔的補強
當因管道穿過需要在梁腹板上開孔時,應根據孔的位置和大小確定是否對梁進行補強。當圓孔直徑小于或等于1/3梁高,且孔洞間距大于3倍孔徑,并避免在梁端1/8跨度范圍內開孔時,可不予補強。
當因開孔需要補強時,彎矩由梁翼緣承擔,剪力由孔口截面的腹板和孔洞周圍的補強板共同承擔。圓形孔的補強可采用套管、環形補強板或在梁腹板上加焊V形加勁肋等措施予以補強,如圖下所示。

梁腹板上開矩形孔時,對腹板的抗剪影響較大,應在洞口周邊設置加勁板,其縱向加勁板伸過洞口的長度不小于矩形孔的高度,加勁肋的寬度為梁翼緣寬度的1/2,厚度與腹板相同,如下圖所示。

本文由Steeler整理匯編,摘自:建工出版社《鋼結構設計手冊》第三版、國標圖集01SG519《多高層民用建筑鋼結構節點構造詳圖》。
來源:鋼結構設計。









